大東海泵業無錫有限公司是一家專業的恒壓變頻供水設備生產廠家。在客戶恒壓變頻供水設備選型時,我公司水泵廠家會提供完善的恒壓變頻供水設備型號、恒壓變頻供水設備價格等售前服務,以供客戶參考,并且我水泵廠家能為客戶提供定制泵業產品的服務。本條產品資訊是關于恒壓變頻供水設備的特點及原理圖的知識:

一、
恒壓變頻供水設備概述:
恒壓
變頻供水設備又稱為泵房水箱恒壓供水系統,是由尖端變頻控制器和多臺多級泵并聯組成的高性能供水設備。該種類型的設備由于其在泵房有較大水箱,所以實用于市政管網壓力比較低、對供水質量要求較高的環境。由于其運行時尤其在運行高峰時對市政管網的壓力影響較小,所以得到自來水公司的認可,得到了廣泛的應用。
二、恒壓變頻供水設備特點:
●極高的可靠性
● 多功能的集成系統
● 多場合的增壓能力
●極簡單的安裝及操作
●高度自動化
●為進水條件不足者******
●市政停水后仍然能持續較長時問供水
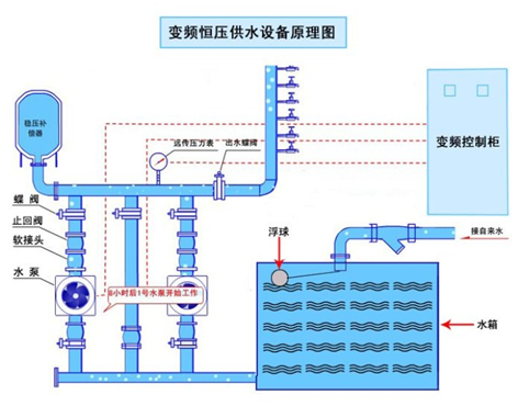
三、恒壓變頻供水設備原理圖


恒壓變頻供水設備主要由立式多級泵、不銹鋼水箱、水泵控制柜、管路閥門附件組成。
非常感謝您對大東海泵業無錫有限公司官方網站的訪問!以上是關于恒壓變頻
供水設備的特點及原理圖的介紹,如您對此問題還想深一步了解,或有其他泵業產品、水泵選型、水泵型號、水泵價格的問題需要解答,請聯系本水泵廠家,大東海泵業還生產
消防泵,隨時歡迎您的咨詢。謝謝!